MonitorDash

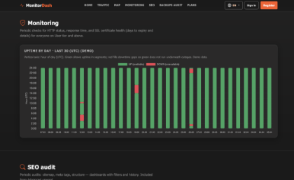
MonitorDash държи сайтовете ви под контрол — по всяко време, от всяко място. Следете uptime, SSL сертификати и време за отговор на всичките си сайтове в реално време. Анализирайте трафика с подробна статистика: градове, източници, устройства и дневни тенденции. Наблюдавайте S3 бекъп графиците и получавайте известие при липсващ или закъснял бекъп. Получавайте мигновени push известия на телефона при падане или възстановяване на сайт. Достъпен на английски, български и испански.

 

Безплатно до 1 юни 2026.

 

КЪМ САЙТА